
NEUES DESIGN, NEUE FUNKTION - TEIL 3: INVENTORY

Mit dem INVENTORY im BVQ° Release 2024.H.2.x wurde im BVQ° Server ein neuer zentraler Bestandteil zur Verwaltung und Kontrolle der Umgebung eingeführt.
Wichtige Informationen über die mit BVQ° gescannten Plattformen und Systeme werden an dieser Stelle, unterteil in die jeweiligen Plattform Layer, als Inventar mit einer Unterteilung in unterschiedlichen weiteren Möglichkeiten bereitgestellt.
Das Inventar tritt als vollständiges Verzeichnis auf, mit dem Sie jedes Objekt in Ihrer gescannten Infrastruktur leicht auffinden und auf detaillierte Informationen zu jedem einzelnen zugreifen können.
VORTEILE DER BVQ° INVENTARISIERUNGSFUNKTION
- Darstellung aller bekannten Objekte der jeweiligen Systeme in Tabellenform
- Verlinkung der Objekte zur Visualisierung des aktuellen Gesundheitsstatus, inkl. Überwachung dieser mithilfe der BVQ° Alert Rules
- Verfügbarkeit von grundlegenden Performance- und Auslastungsmetriken, inkl. Visualisierung
Das Inventory bietet somit einen umfassenden Einblick in die Infrastruktur sowie objektspezifische Details und stellt einen ersten Meilenstein bei der Integration der Experten-GUI in die BVQ°-Weboberfläche dar. Damit wird der Weg für erweiterte Analysefunktionen in zukünftigen Versionen geebnet.

Abb. 1: Grundlegende Darstellung des Inventory
STRUKTUR UND NUTZEN DES NEUEN INVENTORY
Der Funktionsumfang gegenüber der vorhergehenden BVQ° Server Version wurde durch die Einbindung des Inventory maßgeblich verbessert. Im Folgenden zeigen wir einen ersten Überblick der jeweiligen Darstellungen und Möglichkeiten und werden diese kurz erläutern.
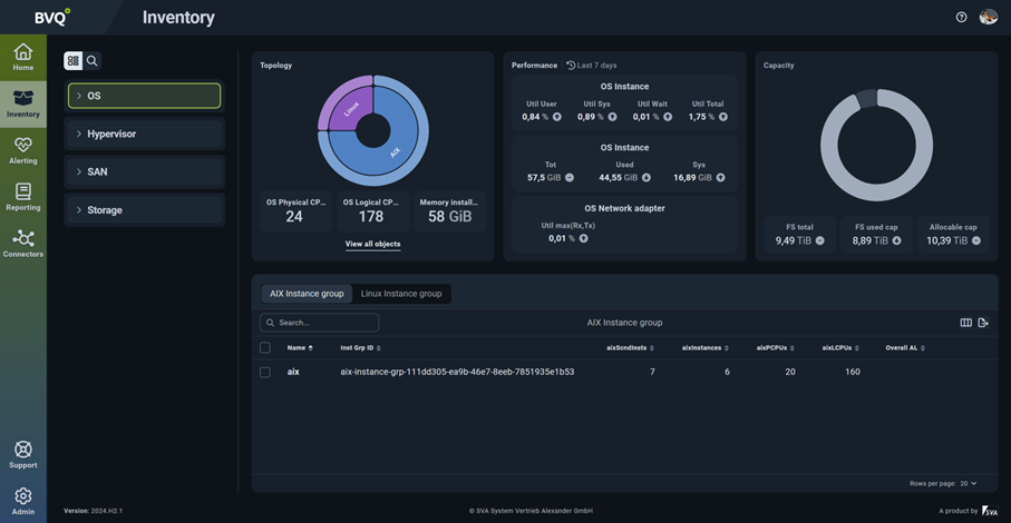
Die Gestaltung des neuen Inventory innerhalb der BVQ° UI gliedert sich in drei Hauptbereiche, wie in der folgenden Abbildung farblich markiert:
- Der blaue Bereich beinhaltet die Unterteilung der Systeme und Plattformen unterhalb ihres jeweiligen OS-, Hypervisor-, SAN- oder Storage-Layers. Dieser ist als Tree-Table aufklappbar oder mit der Suchfunktion durchsuchbar.
- Die grüne Umrandung zeigt die aktuelle Darstellung der Topology, Performance und Capacity Werte bezogen auf das im blauen Bereich ausgewählten Objekt an. Weiterhin komme ich über den Link „View all objects“ in die Detailansicht des ausgewählten Systems.
- Der gelbe Abschnitt repräsentiert eine Tabelle mit Objekten und deren Metriken, basierend auf einer vorgefertigten Auswahl für das gewählte Objekt, welches jedoch bei Bedarf anpassbar ist.

Abb. 2: Fokusbereiche des Inventory
TIPPS ZUR SUCHFUNKTION IM BLAUEN BEREICH
Um ein schnelles Auffinden eines gesuchten Objekts, wie z.B. ein Cluster, ein Host oder ein Switch zu ermöglichen, bieten sich zwei unterschiedliche Alternativen an:
- Einfache Navigation im Tree-Modus
- Suche per Such-Modus

Abb. 3: Suchfunktionen im Inventory
- Der Tree-Modus ermöglicht ein Aufklappen des Layers über die Plattform bis hin zum jeweiligen System. Dort kann ich als „grouping object“ das System der Wahl auswählen, wie im obigen Beispiel „OS / AIX / aix“ ersichtlich wird.
- Alternativ kann man die Suchfunktion nutzen, wie im Bild dargestellt. Hierdurch kann man eine vollumfängliche Suche über alle Objekte mit einem speziellen Namen vornehmen. Darüber hinaus kann man die Suche mit den folgenden Befehlen erweitern, um Ergebnisse einzugrenzen:
- Hauptgruppierungsobjekt
- Name
- Objekttyp
- Primäres Gruppierungsobjekt
Tipp: Wenn Sie keines der vordefinierten Suchkriterien verwenden und einfach anfangen zu tippen, zeigt die Suche alle Ergebnisse an, die entweder MGO, Name, Objekttyp oder primäres Gruppierungsobjekt entsprechen.
TIPPS ZUR TABELLENFUNKTION IM GELBEN BEREICH
Im gelb-markierten Bereich (siehe Abb.2) zeigt sich die Tabellenfunktion des Inventory. Folgende Möglichkeiten bieten sich für Sie:
- jede Tabellenansicht kann für jedes ausgewählte Objekt über das „Manage Columns“ Menü (hier: Grün) erweitert werden
- die Suchfunktion bietet eine direkte Suche der Metrik an (hier: Lila)
- die Auswahl kann optional via Checkboxen über den Tree-Modus erfolgen (hier: Orange)

Abb. 4: Tabellenansicht und Einstellung
TIPPS ZUR DETAILANSICHT IM GÜNEN BEREICH
In einer weiterführen Ansicht des grün-markierten Bereichs (siehe Abb.2) ist über das „View all objects“ die Detailansicht aller in einem „Master grouping object“ enthaltenen Objekte erreichbar. Hier ist sind die beiden Funktionen „Suche“ und „Tabellen“ aus den vorher genannten Bereichen analog einsetzt und anwendbar.

Abb. 5: Detailansicht zu einem Master Grouping Object
FAZIT
Mit dem Inventory wurde eine mächtige Erweiterung im BVQ° Server eingebaut, die jedem Anwender die Möglichkeit gibt, seine Umgebung besser zu monitoren. Der Aufbau, die Verteilung und Key-Performance-Metriken sind hier anwendbar und einsetzbar. Ebenso kann der Gesundheitszustand jedes Objekts überprüft und dargestellt werden. Die direkte Verbindung der Objekte mit dem BVQ° eigenen Alerting ermöglicht dieses direkte Zusammenspiel.
WHAT COMES NEXT?
Viele wichtige neue Funktionen und Möglichkeiten sind im BVQ° Server eingebaut worden. Interessierte können sich auf die nächsten Blogartikeln mit wissenswerten Details zu folgenden Features freuen:
- LDAP-Integration
- Dokumentation
- zielgeführte Erstellung von Regeln und Reports
- Tagging
- Suchfunktion in allen Bereichen
Bei Fragen rund um die neue BVQ° Server UI oder den diversen Einstellungsmöglichkeiten sprechen Sie uns gerne an. Mehr Details und weitere Blog-Posts finden Sie auf unserem BVQ° WIKI.