Insights & Proaktivität
Führen Sie mit BVQ automatisierte Multi-Layer-Analysen durch und stellen Sie fest, ob in den Bereichen Compute, Network oder Storage Probleme auftreten und wie sich diese auf die anderen Ebenen auswirken. Die Infrastruktur-Topologie und integrierte Expertenregeln helfen, wenn Best Practices nicht eingehalten werden oder Leistungsengpässe auftreten.
End-to-End-Analysen zur Visualisierung der Infrastruktur in verschiedenen Ebenen. Lokalisieren Sie die virtuelle Maschine, die für eine hohe Auslastung im Storage-System sorgt, oder den Server, der einen einzelnen Port im Netzwerk lädt und vieles mehr.

Dynamische Warnmeldungen und automatisierte Analysen zur proaktiven Optimierung Ihrer Geschäftsanforderungen. Verwenden Sie die vordefinierten oder benutzerdefinierten Warnmeldungen für sämtliche Messungen ganz nach Ihrem Bedarf.

Vordefinierte plattformübergreifende Analysen verwandeln Daten in Antworten. So können Sie Probleme angehen, bevor diese den Geschäftsbetrieb beeinträchtigen. Drill-Up- oder Drill-Down-Verfahren für tiefgreifende Analysen zählen zu den Stärken von BVQ.

Reduzieren Sie die Komplexität und erreichen Sie schnell Ihre ITSM-Ziele mithilfe einer einzigen Schnittstelle für alle ITSM-Anwendungen, die die Wartung vereinfacht und Kosten reduziert. Dank vordefinierter Integrationen, Ereignisse und Warnungen reduziert sich der Programmieraufwand.

Innerhalb von 30 Minuten haben Sie Zugriff auf Dashboards, Warnmeldungen, die Systems Health Map sowie Analyse-Panels. Alle Ansichten lassen sich perfekt an Ihre Umgebung anpassen

Wir bieten Flexibilität, Automatisierung und Konnektivität, um eine hohe Performance in Ihrer Infrastruktur zu gewährleisten.
Mit BVQ verschmelzen Sie mehrere Plattformen zu einer Gesamtinfrastruktur, um die Komplexität zu reduzieren und eine einfache Integration in externe Systeme zu ermöglichen.

Anwendungsfälle
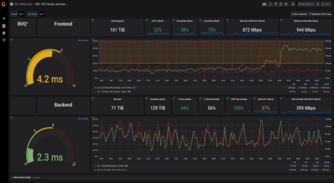
Plattformübergreifende intelligente Monitoring-Dashboards und Berichte bieten Ihnen Flexibilität und die richtigen Einblicke.

Mit den vollständig automatisierten und on demand verfügbaren Fehlerbehebungen über alle Infrastrukturebenen hinweg ist es ein Leichtes, Probleme zu identifizieren und diese mithilfe passender Richtlinien zu lösen.

Monitoring-, Reporting- und Analysetools ermöglichen es Ihnen, Ihre Infrastruktur rund um die Uhr zu überwachen und Ihre Ressourcen sinnvoll einzusetzen
Vereinfacht das Infrastrukturmanagement, indem Sie automatisch über Workload-Änderungen oder beim ersten Auftreten eines Problems informiert werden.

Dank der Multi-Plattform-Analyse profitieren Sie von einem detaillierten Überblick über die Performance der gesamten Infrastruktur sowie über die Interaktionen zwischen den Plattformen und Ebenen.

Analytik und On-Demand-Analysen bieten eine fundierte Entscheidungsgrundlage bei der Planung einer Migration, der Ressourcenprognose sowie der Beschaffung.
BVQ Enterprise vereinfacht die externe Integration von ITSM-Systemen für Incident-Management (Ticketsysteme), Unternehmensüberwachung (Splunk, Elastic, Grafana etc.) und Asset-Management (CMDBs, ServiceNow etc.).

Visualisierung
Plattformübergreifende intelligente Monitoring-Dashboards und Berichte bieten Ihnen Flexibilität und die richtigen Einblicke.

Troubleshooting
Mit den vollständig automatisierten und on demand verfügbaren Fehlerbehebungen über alle Infrastrukturebenen hinweg ist es ein Leichtes, Probleme zu identifizieren und diese mithilfe passender Richtlinien zu lösen.

Kapazitäts- und Kostenanalyse
Monitoring-, Reporting- und Analysetools ermöglichen es Ihnen, Ihre Infrastruktur rund um die Uhr zu überwachen und Ihre Ressourcen sinnvoll einzusetzen
Automatisierte Workload-Überwachung
Vereinfacht das Infrastrukturmanagement, indem Sie automatisch über Workload-Änderungen oder beim ersten Auftreten eines Problems informiert werden.

Performance-Analyse
Dank der Multi-Plattform-Analyse profitieren Sie von einem detaillierten Überblick über die Performance der gesamten Infrastruktur sowie über die Interaktionen zwischen den Plattformen und Ebenen.

Vorhersage und Planung
Analytik und On-Demand-Analysen bieten eine fundierte Entscheidungsgrundlage bei der Planung einer Migration, der Ressourcenprognose sowie der Beschaffung.
Infrastrukturintegration
BVQ Enterprise vereinfacht die externe Integration von ITSM-Systemen für Incident-Management (Ticketsysteme), Unternehmensüberwachung (Splunk, Elastic, Grafana etc.) und Asset-Management (CMDBs, ServiceNow etc.).

Referenzen
Insights
Laden Sie sich jetzt die kostenlose BVQ-Software herunter und testen Sie BVQ 6 Wochen lang.
Auch nach Ablauf der Testversion bleibt BVQ weiterhin kostenfrei, Sie müssen Ihr Produkt lediglich registrieren.
- BVQ reduziert Infrastrukturkosten
- BVQ verbessert die Betriebssicherheit
- BVQ schafft Mehrwerte in der gesamten Infrastruktur
- BVQ ist für den praktischen Einsatz gemacht
